MyTradeNotes – Trading-Journal als SaaS-Plattform
SaaS-Plattform für Trading-Journaling mit automatischer cTrader-Synchronisation, tiefgehenden Statistiken und interaktiven Charts. In unter einer Woche vom Konzept zum MVP – entwickelt mit KI-gestützt
Herausforderung
Als Trading-Enthusiast brauchte ich einen Weg, meine Trades kritisch, genau und unkompliziert zu loggen. Bestehende Lösungen waren entweder zu komplex, zu teuer oder zu unflexibel. Nach einem ersten Prototyp mit Claude AI kam die Idee: Warum nicht eine vollwertige SaaS-Lösung daraus machen – und gleichzeitig testen, wie weit man ein Produkt mit KI-gestütztem «Vibe Coding» bringen kann?
Lösung
- Vollständige SaaS-Plattform für Trading-Journaling
- cTrader Auto-Sync via OAuth – jeder geschlossene Trade wird per Maus-Klick importiert (Symbol, Richtung, Entry, Exit, P&L, Lots)
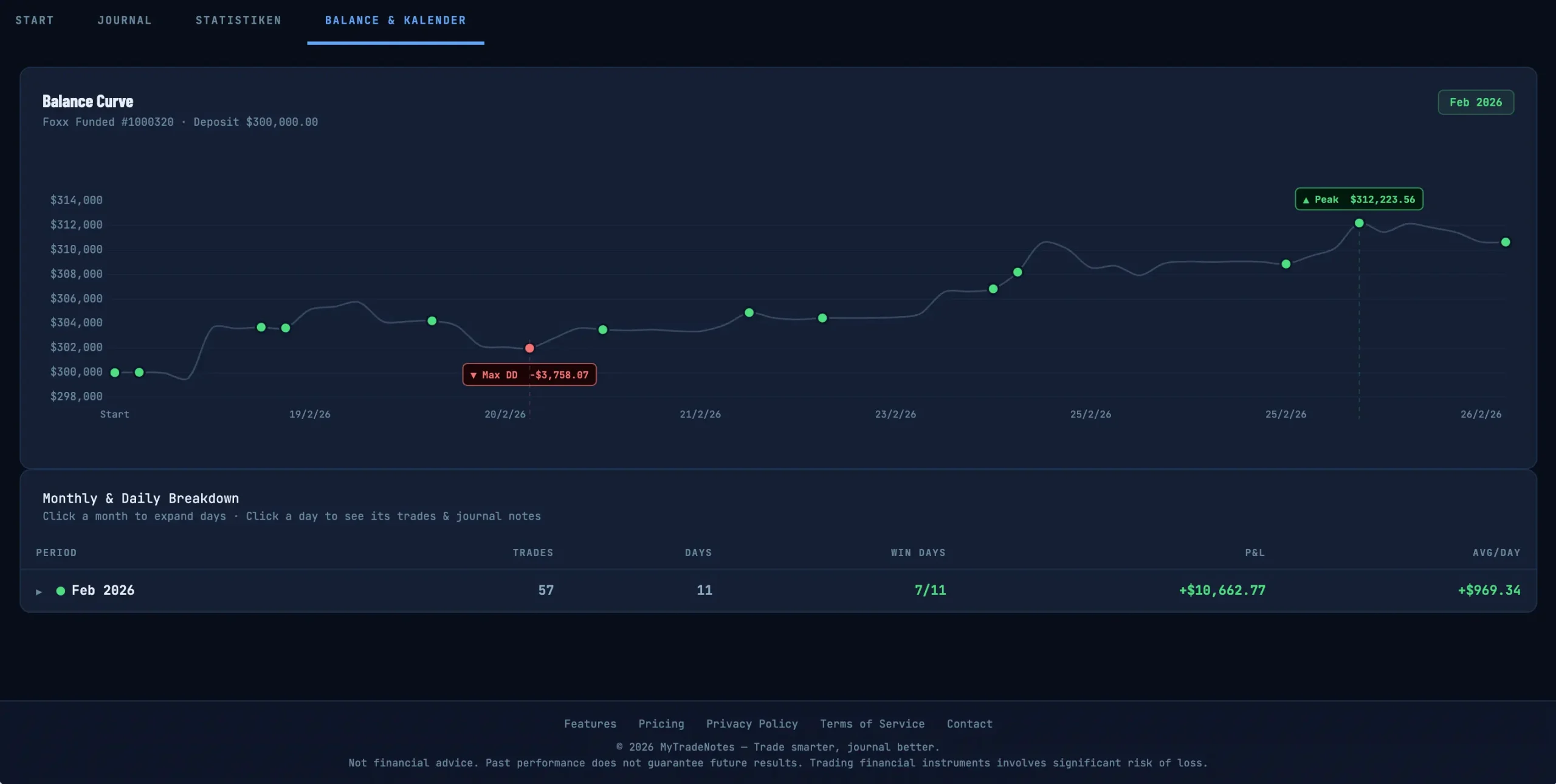
- Detaillierte Statistiken: Win Rate, durchschnittliches R, Streaks, Max Drawdown, P&L nach Session und Symbol
- Per-Trade Journal mit Pre-Analysis, Entry-Thesis, In-Trade Notes, Exit Review und Sentiment Tags
- Interaktive Candlestick-Charts mit Entry/Exit-Markierungen, Timeframe-Wechsel, MA- und VWAP-Overlays
Ergebnis / Resultate
In weniger als einer Woche von der Idee zum MVP zur Online-Präsenz. Das Projekt zeigt, wie KI-gestütztes Entwickeln den Weg vom Konzept zum funktionierenden Produkt radikal verkürzen kann.
Projekt-Highlights








